A Field Briefing for Modern Defenders

The threats
won't stop.
What are you
doing about it?
Detection without action is just a feeling.

Adversaries don't wait for your quarterly scan. New CVEs land daily. Ransomware crews retool weekly. OT environments expose protocols designed before 'internet' was a word. SeverityZero runs continuously against everything you own — IT, web, cloud, internal, and industrial — then prioritizes what's actually reachable, exploitable, and on a ransomware playbook today.

7 ×
Scan Modes
Fast to Comprehensive
329 K+
EPSS-Scored CVEs
Synced Daily
11
OT/ICS Protocols
Read-Only Safe
4 -Stage
Validation Funnel
Detected → Confirmed
The Four Pillars

What this platform actually does.

Continuous discovery, attacker-priority scoring, pre-breach detection, and proof for everyone who needs it.

// 01

See Everything.

Multi-engine scanning orchestrated across seven scan modes. Edge agents reach networks behind firewalls over double-encrypted tunnels with zero inbound ports.

  • External
  • Internal
  • OT/ICS
  • Cloud
  • Web App
  • Continuous
// 02

Prioritize What Matters.

EPSS exploitation probability, CISA KEV correlation, and a weighted Ransomware Exposure Index surface what attackers will actually use. Fingerprint deduplication, lifecycle tracking, and auto-close on retest kill the noise.

  • EPSS
  • CISA KEV
  • Ransomware Index
  • MITRE ATT&CK
// 03

Catch Them Early.

Edge Defense turns the scanner into a sensor — passive honeypot-like telemetry detects ping sweeps, port scans, Responder behavior, and IPv6 RA anomalies before the breach. Pre-attack discovery, mapped to MITRE ATT&CK.

  • Recon Detection
  • LLMNR/NBNS
  • Pre-Attack TTPs
// 04

Prove Your Posture.

Pentest readiness scoring, executive PDFs, evidence packs, SBOMs (CycloneDX 1.5), and built-in PTaaS workflow with an 8-stage engagement lifecycle — so audit, board, and customer questions all get answered the same week they're asked.

  • IEC 62443
  • NERC CIP
  • NIST 800-82
  • SBOM
  • PTaaS
Inside the Platform

What your team actually sees.

Built for defenders who are tired of scanner output that reads like a phone book and reports that arrive after the breach.

SeverityZero exposure dashboard
EXPOSURE DASHBOARD ● LIVE VIEW
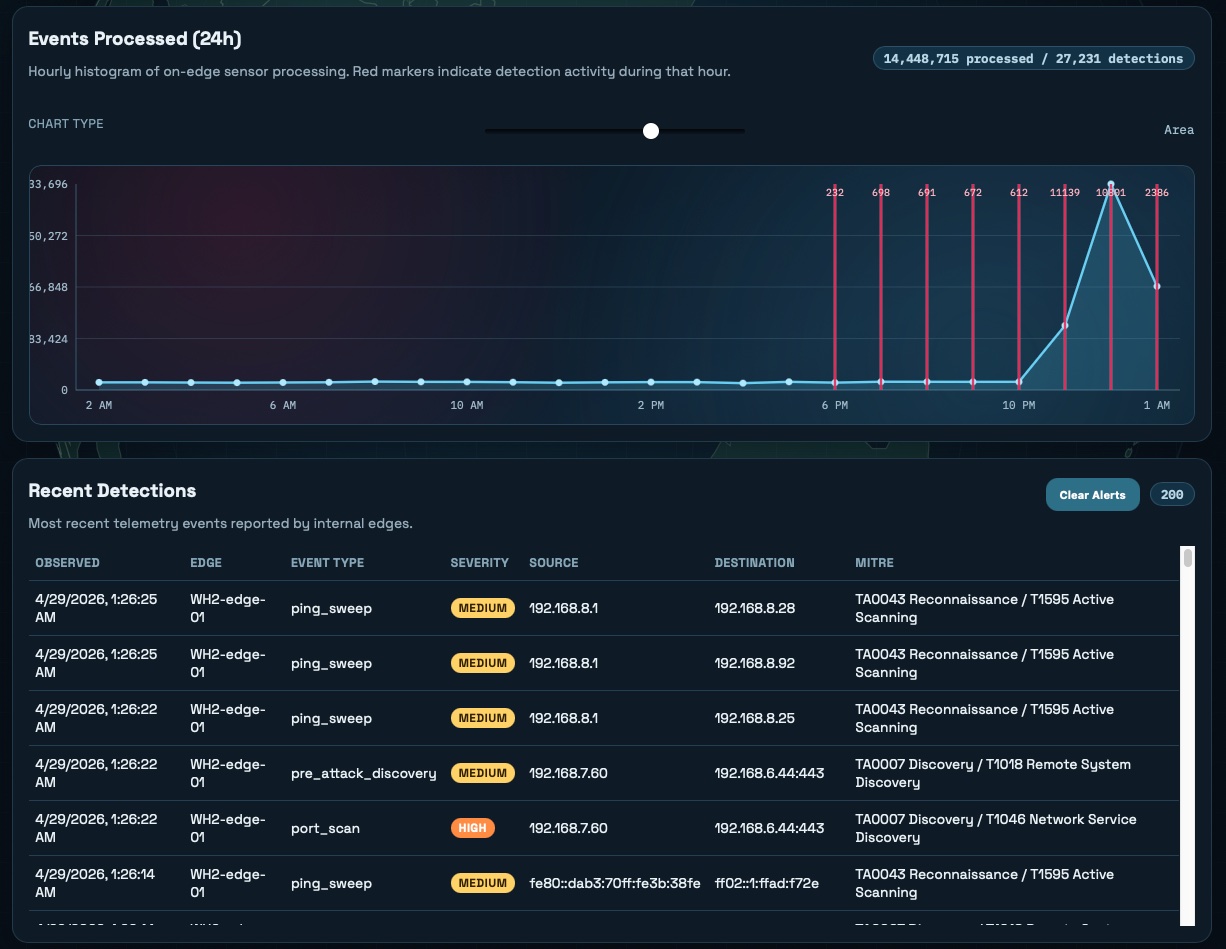
Edge Defense telemetry
EDGE DEFENSE PRE-ATTACK TELEMETRY
Attack flow visualization
ATTACK FLOW ENTRY → ASSET → FINDING
Asset exposure mapping
ASSET EXPOSURE HOSTS · PORTS · GEO
Why SeverityZero

Built different, on purpose.

IT and OT in one pane.

Most platforms treat industrial systems as an afterthought. We probe 11 ICS protocols safely and map every finding to IEC 62443, NERC CIP, and NIST 800-82.

Reachability over CVSS theater.

EPSS plus CISA KEV plus ransomware-group association — we score what attackers will actually weaponize, not what looks scary in a spreadsheet.

Scanner that becomes a sensor.

The same edge agent that reaches private networks also runs as a passive honeypot, catching reconnaissance before exploitation.

Adversary-aware by design.

The team behind SeverityZero spent 20+ years on both sides — breaching networks and defending them. That perspective shapes every score, every detection, every workflow.

PTaaS without the agency dance.

Built-in 8-stage pentest workflow with client-visible status. Readiness scoring tells you when to book — not after a wasted engagement.

Zero install for your team.

Nothing to stand up, nothing to patch. Optional Internal Edge Scanner drops in as a single-command Docker agent — encrypted tunnel out, no inbound ports.

Stop reacting.
Start hunting exposure.

Book a platform walkthrough — see your real attack surface in under an hour.